
让网络空间更有序
发布日期:2025/09/02
资产的概念早已存在,古代人们通过结绳记事、刻石等方式记录资产,文字的出现,账本成为记录资产的重要载体。进入现代社会,资产发生了翻天覆地的变化,从实物资产到数字资产,资产的形态不断演化。随着数字化转型等业务驱动使得网络架构、网络范围、接入网络的设备都发生了变化,资产呈现分散、多样、隐蔽、变化等特性,部分原有封闭的网络因业务需要接入互联网后,资产就面临着来自开放网络空间的网络威胁。同时,由于资产的用途以及资产主体的操作行为让资产的可变性成为常态,资产细微的变化监测、资产周期性对比分析、国产化资产识别等体现资产动态变化等维度,对网络建设者、运营者在资产治理工作方面提出更高的要求。
早在2016年,盛邦安全敏锐把握资产的市场需求,提出“安全有道、治理先行“的资产安全治理核心理念,即基于信息资产全生命周期五步法:

摸清家底—备案审核—立体防御—自动运营—应急响应体系化的资产治理方法,以应对企业面临日益增长的资产数量、种类、流程不清、归属不明、安全风险等诸多资产管理挑战,并赋能各行各业。今天盛邦安全发布全新资产治理体系v6.0(以下简称v6),带来诸多新能力、新体验,为资产治理方向提供了新视角、新方法,旨在重新认识资产这一网络安全领域最重要的网络基石。
资产对比,动态变化皆掌控
在资产日常管理工作中,资产周期性对比是资产更新检查中重要的基础工作。v6引入了资产台账对比的方法,即将组织已知资产台账清单与系统识别的资产清单进行对比,可以补充系统未识别的资产清单、扩展资产台账清单的资产完整属性,逐步实现两账同步、两账合一。
周期性资产探测结果对比:将系统识别资产的两次探测结果进行对比,给出资产数量、指纹数量、端口数量、资产漏洞数量的整体变化情况,主要应用环境:
1、两高一弱修复情况:针对资产的高危漏洞、高危端口,弱口令进行修复前后的自动化对比。
2、业务系统资产上线或升级,对业务系统的安全风险进行上线后及运行一段周期的自动化对比,发现业务系统资产安全风险是否有扩大的趋势,并进行重点关注。

传统的资产对比方法,依赖人工投入时间且效率较低,极易因人为疏忽而遗漏重要信息。 v6自动化对比,能够在短时间内处理大量的资产数据,对比的准确性和全面性远超人工操作,其资产对比的结论可以直接应用于定期资产报告输出,节省报告整理的时间。
资产监测,细微处见差异
资产的实时监测是保障资产安全的重要环节和衡量指标。围绕资产的重要指标监测,v6 构建了全方位、多层次的实时资产监测体系。
1、资产变更监测:对资产的在线状态、运行端口、服务、协议、MAC地址等基本属性,设备信息、操作系统信息、支撑服务信息等进行监测。资产管理人员可以通过不同的资产监测仪表板直观看到资产监测的变化,以时间轴进行资产变化的详细记录展示并支持导出。


2、资产异常监测:对于不符合资产安全合规基线的端口、服务、离线状态进行监控。例如开放禁用端口、开放禁用服务、关键资产无法达到可用性状态等异常情况进行监测及统计,纳入异常资产清单,实现资产安全风险评估及资产预警。

资产监测主要应用在对资产风险变化关注度敏感的组织当中,例如在能源等行业,需要在资产清单的基础上形成风险清单,资产监测能力为风险清单提供了实时、详尽的资产监测记录。
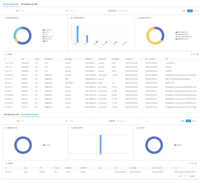
明晰资产端口映射关系,筑牢资产基线
由于业务服务的需要,资产通常要开通跨网跨域的服务。例如在医疗的内网区域,有些资产会开通与其他可信网络的数据交换服务,需要开通相应的外部网络端口及服务,端口映射可能会成为网络攻击的突破口。v6实现了对资产内外网端口服务关系的深度解析与可视化呈现,通过对网络流量的深度分析和智能识别以及对接网关设备的映射关联关系,能够精准绘制出资产的内外网端口映射关系图,清晰展示每个资产的对外服务端口连接情况。
资产管理人员可以直观地看到哪些资产对外提供了哪些服务,结合资产监测及资产对比服务,对端口变化做重点跟踪、记录。有助于资产管理人员及时发现潜在的安全隐患,并采取针对性的防护措施。

国产化资产管理,助力信创发展
随着信创产业的蓬勃发展,国产化资产成为管理的重点。v6积极响应国家信创战略,支持国产化资产识别及管理。不断更新国产化设备及组件指纹库,能够识别各类主流国产化资产,包括海光、华为等国产化设备,统信、麒麟、中科方德等国产化操作系统以及国产化数据库、中间件等应用支撑组件。
对国产化资产进行全面梳理和统计,形成详细的国产化资产分布图。资产管理人员能够清晰了解国产化资产在网络中的分布位置、数量、型号等信息。例如,在政府部门,v6帮助其全面掌握了国产化设备数量以及国产化系统组件数量,形成国产化替代率视图,以满足国产化考核管理工作要求,为后续的国产化资产统一管理、维护以及进一步的信创覆盖推进提供了有力的数据支持。

盛邦安全资产治理体系v6推出的资产对比、资产监测、资产端口服务关系、国产化资产管理等一系列适应当前资产需求的新能力,在满足组织应对复杂网络环境下对资产安全管理新需求的同时,也在尝试推动资产治理的新方向,为数字化转型和信创产业发展奠定资产治理的坚实基础。


